from Grafana

概述

定义

Grafana OSS and Enterprise Query, visualize, alert on, and explore your metrics, logs, and traces wherever they are stored.

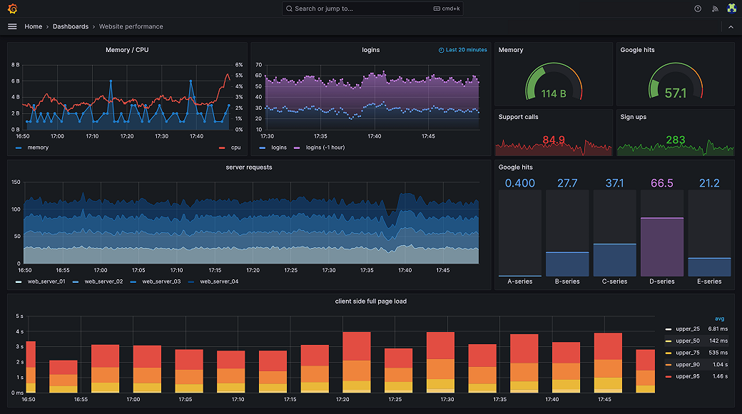
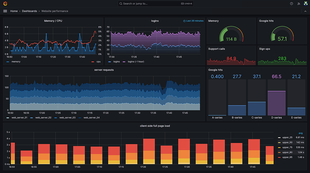
Grafana Open Source Software (OSS) enables you to query, visualize, alert on, and explore your metrics, logs, and traces wherever they’re stored. Grafana data source plugins enable you to query data sources including time series databases like Prometheus and CloudWatch, logging tools like Loki and Elasticsearch, NoSQL/SQL databases like Postgres, CI/CD tooling like GitHub, and many more. Grafana OSS provides you with tools to display that data on live dashboards with insightful graphs and visualizations.

Grafana开源软件(OSS)使您能够在存储的任何地方查询,可视化,警报和探索指标,日志和痕迹。Grafana数据源插件使您能够查询数据源,包括Prometheus和CloudWatch等时间序列数据库,Loki和Elasticsearch等记录工具,NOSQL/SQL数据库,例如Postgres,CI/CD工具,例如Github,等等。Grafana OSS为您提供工具,可以在实时仪表板上显示具有洞察力和可视化的数据。

Reference